With thousands of fast-moving conversations, new communities gain traction on Reddit daily. For anyone trying to understand online behavior, validate product ideas, or discover niche audiences, finding the fastest-growing subreddits is one of the most effective ways to stay ahead of cultural shifts.
The whole point of finding these rising communities early is to take advantage of emerging interests and connect with users before a niche becomes too saturated. This requires the proper subreddit growth tools, effective evaluation criteria, and a clear process for conducting Reddit analytics.
f you’re looking to improve how your brand participates on Reddit overall, here are 5 proven ways to use Reddit as a business.
This tutorial covers the best tools and methodologies for subreddit discovery, how to assess community quality, and how to act on insights once you find trending subreddits.
Reddit Growth & Activity Snapshot (Why Monitoring Matters)
- Reddit has really grown in influence. As of early 2025:
- 108 million daily active users, growing ~31% year-over-year
- 20+ minutes average daily usage
- Billions of monthly interactions across thousands of communities
With so much activity, knowing how to find new subreddits and monitor the momentum of those communities is a key aspect of modern audience research.
How to Evaluate Subreddit Quality (Beyond Subscriber Count)
When utilizing subreddit discovery tools, subscriber growth by itself can be misleading. Look for:
- High comment-to-post ratios
- Dailymanner consistent posts.
- Upvote-to-comment balance
- Real conversations, really helpful responses
- Strong moderation
A subreddit may grow very quickly, but if the engagement stays low, it’s not a valuable audience.
1. GummySearch
GummySearch is a powerful Reddit analytics tool built for audience research. It showcases the fastest-growing subreddits and allows insights into real conversations inside them.
Its “Growing Communities” dashboard highlights daily, weekly, and monthly subscriber increases across more than 130,000 communities.

Why It Stands Out
By scanning pain points, questions, and buying signals in real posts, you can quickly evaluate whether a growing subreddit fits your niche.
Key Insight:
GummySearch is more than a list of growing subreddits; it’s a complete research suite that helps you qualify an audience’s potential by analyzing the actual conversations driving its growth.
Core Features & Pricing
The platform is structured to support users ranging from solo creators to large marketing teams. This combination of discovery, analysis, and monitoring capabilities makes it a one-stop shop for Reddit-based market research.
Key Offerings:
- Growing Communities View: Easily find the fastest growing subreddits sorted by day, week, or month.
- Conversation Mining: Search across Reddit for mentions of pain points, solutions, brand names, or specific keywords.
- Audience Folders: Group relevant subreddits together to track conversations and trends within a specific niche.
- Keyword Alerts: Set up email notifications for new posts or comments that mention your tracked keywords.
Access and Pricing:
- Free Trial: GummySearch offers a free trial that allows you to explore its core features.
- Paid Tiers: To unlock advanced features like unlimited tracking, data exports, and team collaboration, you’ll need a paid subscription. Plans are tiered based on usage limits and feature access.
How to Use It Effectively
To take full advantage of GummySearch, begin your work with the “Growing Communities” view. Find a few subreddits relevant to your niche that have at least consistent weekly growth, and then proceed to execute a keyword search within those communities for recent discussions about problems your product solves or topics your content covers. This approach ensures you’re engaging with an active, expanding audience that has a demonstrated interest in what you offer.
2. FreeSubStats
FreeSubStats has instant growth leaderboards without any signups or paid tiers. It is a simple tool to discover trending subreddits by day, week, or month.

Why It Stands Out
You can make custom lists of subreddits to track and compare the growth patterns over time.
Key Insight: FreeSubStats removes all barriers to entry for subreddit growth data. It’s the go-to tool for instant, hassle-free checks on which communities are currently trending on Reddit.
Core Features & Pricing
The platform revolves around giving essential growth stats without overwhelming the user with information. Its feature set is lean but effective for its intended purpose of quick and accessible monitoring.
Key Offerings:
- Trending Subreddits: View leaderboards for the fastest growing communities by day, week, or month.
- Explore by Topic: Filter and browse subreddits across dozens of pre-defined categories to find rising stars in your niche.
- Custom Lists: Create, save, and share your own lists of subreddits to monitor their growth over time.
- Historical Data: View simple growth charts for individual subreddits to see their subscriber trends.
Access and Pricing:
- 100% Free: FreeSubStats is completely free to use, with no hidden costs, signup requirements, or premium tiers. All features are available to all users immediately.
How to Use It Effectively
To get the most out of FreeSubStats, use it for initial discovery. First, check the “Trending This Week” list for a broad overview of what’s popular. Use the “Explore” feature to drill down into categories relevant to your brand or content. Once you find a few promising subreddits, use the “List” feature to keep tabs on growth over the next several weeks. That will help validate their momentum before deeper analysis or engagement strategies are developed that require time and resources.
3. reddStats
reddStats provides clean rankings of fastest-growing subreddits, both in terms of percentage and absolute growth.
Why It Stands Out
Dual metrics let you easily identify emerging niches and large communities with new momentum.
Key Insight: reddStats is the best tool for fast, high-level analysis. Because it focuses on both absolute and % growth, you’ll be able to detect different types of trending communities than you might with other tools.
Core Features & Pricing
Being free, reddStats provides a whole lot of value by making its core growth-tracking features available to anyone. It’s a great tool for anyone who needs to glance at which communities are gathering momentum.
Key Offerings:
- Growth Leaderboards: Ranks the fastest growing subreddits by both percentage and absolute subscriber gains over 24-hour, 7-day, and 30-day periods.
- Daily Updates: The data is refreshed daily, ensuring you are looking at current trends.
- Comprehensive Coverage: Tracks growth across a vast database of active subreddits.
- Visual Data: Includes simple charts to help visualize the distribution of growing communities.
Access and Pricing:
- Completely Free: reddStats is 100% free to use.
- No Signup Required: Users can access all leaderboards and data immediately upon visiting the website without needing to create an account.
How to Use It Effectively
For best results, check out the weekly and monthly leaderboards on the site to find subreddits that show consistent growth, rather than spiking for a single day. Start using the percentage growth view to find an emerging niche before the masses do. Once identified, go to the community directly on Reddit and analyze its content, rules, and overall vibe to see whether the proposition will resonate with your strategy. The above process complements broader social media analytics and reporting by providing the initial discovery spark.
4. Subriff
Subriff is the simple growth directory highlighting rising communities with filters according to subreddit size, creation date, and self-promotion rules.

Why It Stands Out
Its “allows self-promotion” filter speeds up outreach by finding communities open to brand participation.
Key Insight: Subriff strips away complexity to deliver pure discovery. It’s the fastest way to find small, breakout communities and is uniquely equipped to help marketers find subreddits that welcome brand participation.
Core Features & Pricing
Subriff is designed as a simple, accessible tool for anyone needing a quick pulse on Reddit growth. Its feature set is lean and focused on efficient discovery, reflecting its goal to be a straightforward directory. This approach makes it a valuable starting point for those looking to build online communities or tap into existing ones. Learn more about how to build online communities.
Key Offerings:
- Growth Directory: Sortable list of subreddits ranked by recent growth percentage.
- Targeted Filters: Filter results by minimum subscriber count, subreddit creation date, and self-promotion rules.
- Quick Snapshots: Instantly view member counts and growth rates for easy comparison.
- Direct Reddit Links: Each listing links directly to the subreddit for immediate exploration.
Access and Pricing:
- Completely Free: Subriff is a free tool available to everyone. There are no paid tiers or sign-up requirements, making it an accessible resource for marketers, creators, and hobbyists alike.
How to Use It Effectively
For maximum impact, use Subriff for tactical outreach. Start by filtering for subreddits that allow self-promotion and fall within a relevant size range for your niche (e.g., 1,000-50,000 members to reach an engaged but not overly saturated audience). Check the top-growing communities daily to spot new trends. Once you find a promising subreddit, visit it directly to understand its content and tone before posting. This ensures your promotional efforts are well-received and genuinely add value to the burgeoning community.
5. Postpone
Postpone combines subreddit insights with scheduling tools. It helps you analyze when users in a specific community are most active, then schedule posts for maximum engagement.
If you’re posting regularly, this works seamlessly with a Reddit post scheduler like: https://postiz.com/channels/reddit

Why It Stands Out
It focuses on engagement patterns—days, hours, and posting strategies—rather than subscriber counts.
Key Insight: Postpone shifts the focus from raw growth numbers to practical engagement potential. It answers the critical question: “When and how should I post in this community to get the best results?”
Core Features & Pricing
Postpone is built for active Reddit users, from individual creators to marketing agencies, who need a reliable tool to manage their content calendar and optimize performance. Its feature set is focused on simplifying and automating the entire Reddit posting process.
Key Offerings:
- Subreddit Analysis: Discover suitable subreddits and get detailed reports on the best days and times to post for engagement.
- Content Scheduling: Schedule posts, including images, links, and text, for optimal times identified by the analysis tool.
- Bulk Scheduling: Upload a CSV file to schedule hundreds of posts at once, perfect for large-scale campaigns.
- Post Flair & Comment Automation: Automatically apply post flair and schedule a follow-up comment on your posts.
Access and Pricing:
- Free Trial: Postpone offers a free trial to test its features.
- Paid Tiers: A paid subscription is required for full access. Plans are tiered based on the number of scheduled posts, Reddit accounts, and advanced features like bulk scheduling.
How to Use It Effectively
Start by using the “Subreddit Analysis” feature on communities you already know are relevant to your niche. The tool will generate a report showing peak engagement hours. Use this data to schedule your first few posts via the platform’s scheduler. Once you’ve identified a successful community, use Postpone’s “Find Subreddits” feature to discover similar communities, analyze them, and expand your reach to other engaged audiences.
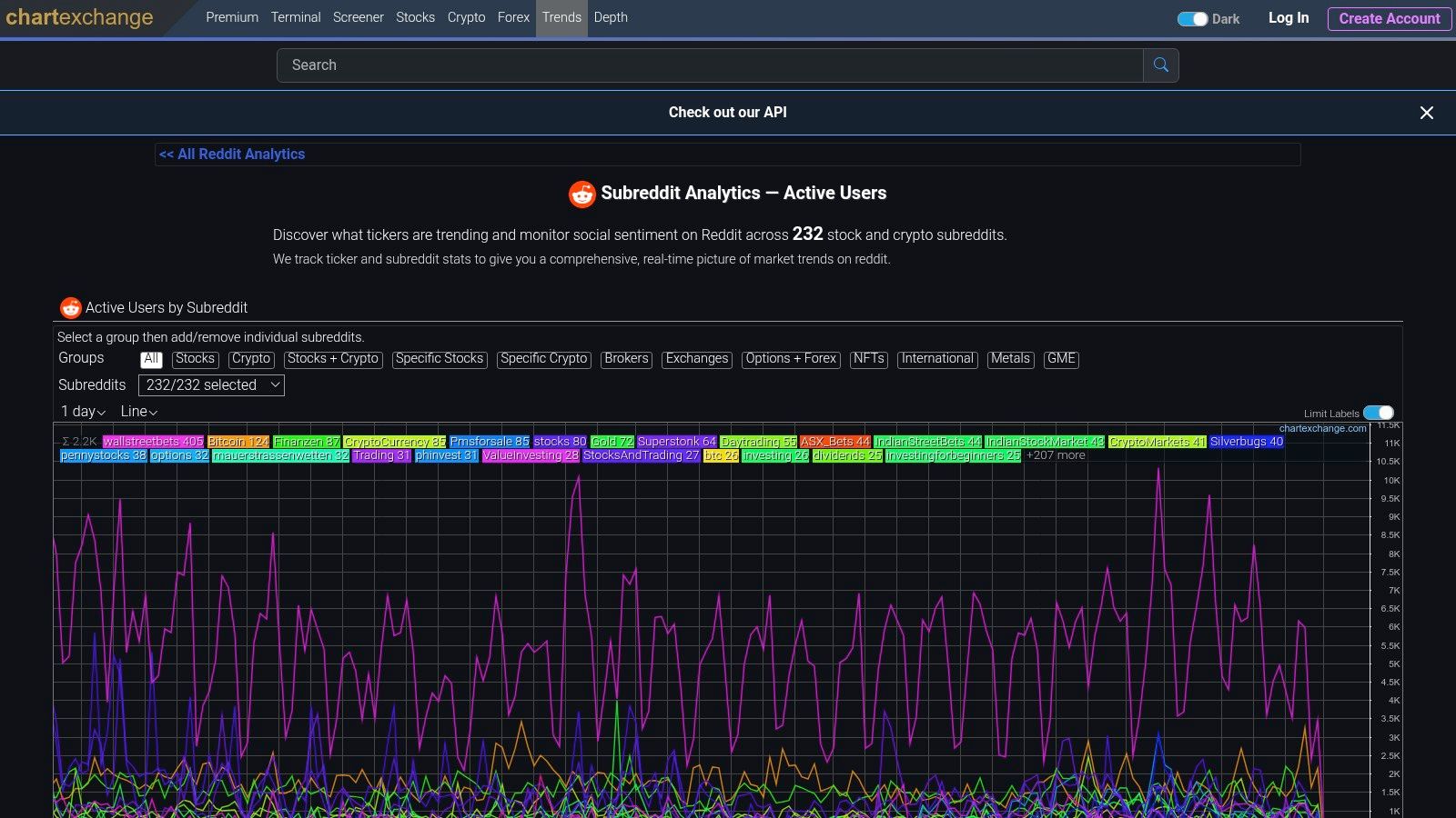
6. ChartExchange
ChartExchange tracks active users across finance-related subreddits. It’s ideal if your niche involves crypto, stocks, brokers, or financial news.

Why It Stands Out
Active-user data shows real-time attention better than subscriber growth alone.
Key Insight: ChartExchange provides a vital signal for financial trends by tracking active users, offering a more dynamic and actionable measure of a subreddit’s influence than subscriber counts alone.
Core Features & Pricing
The platform is designed for users who need to monitor the pulse of financial communities on Reddit. Its features are tailored to provide timely and relevant data on user engagement, which is a key indicator of market-moving discussions.
Key Offerings:
- Active-User Tracking: View daily active user counts with day-over-day and 30-day average comparisons.
- Finance-Centric Grouping: Data is organized by relevant asset classes like stocks, crypto, and brokers.
- API Access: Allows for programmatic tracking and integration of community activity data into other systems.
- Historical Context: Provides trend data to help users understand if an activity surge is an anomaly or a sustained trend.
Access and Pricing:
- Free Access: The core subreddit trends data on ChartExchange is available for free.
- API Usage: Access to the API for programmatic use may have specific terms or costs depending on the level of usage.
How to Use It Effectively
To leverage ChartExchange, start by monitoring the day-over-day percentage change in active users for subreddits in your niche (e.g., r/CryptoCurrency or r/wallstreetbets). A significant spike can indicate a breaking news event, a viral discussion, or a shift in market sentiment. Cross-reference this activity with market data to identify correlations. For developers, integrating its API can power automated alerts, making it one of the more specialized social media analytics tools for finance.
7. F5Bot
F5Bot sends alerts whenever your keywords appear in posts or comments. It’s especially useful for spotting new or small subreddits discussing your topic.

Why It Stands Out
It helps you identify communities before they appear on any subreddit growth tools or public leaderboards.
Key Insight: F5Bot is not a growth analytics platform but a lead generation tool for finding emerging communities. It alerts you to the chatter that often precedes massive subscriber growth.
Native Reddit Features for Discovery
Part of staying ahead is mastering Reddit’s own built-in signals. Use feeds like /r/all sorted by Rising, or check “Top – Past Hour/Day” in a subreddit to spot early momentum. Observe the vote and comment patterns communities that move fast often show bursts of activity early. These aren’t glamorous metrics but they matter.
Community Culture & Reddiquette
Before you post, remember every subreddit is its own micro-culture. Brands and creators who show up to sell rather than add value get down-voted fast. In fact, research from Reddit’s own marketing hub shows: brands perform far better when they lead with helpful content, not promos.
Treat each subreddit as a conversation, not an ad channel.
If you’re running a brand or content presence, a tool like Reddit post scheduler helps you stay consistent without spamming.
Conversion & Measurement Metrics
Finding a trending subreddit is step one. Measuring success is step two. Some key metrics to track:
-
Upvotes and comments – proxy engagement
-
Click-throughs from Reddit to your site
-
Conversions, retention, and cost per lead (if you run Reddit as part of a funnel)
Use UTMs and dedicated landing pages to attribute Reddit origin otherwise it’s hard to know what impact Reddit activity had.
Trend-Triggering External Events & Niche Spikes
Sometimes community growth doesn’t happen in isolation it’s triggered by external events. For example, the subreddit r/antiwork exploded during the “Great Resignation” thanks to media coverage.
So when you see a real-world event or media story aligning with a subreddit topic, that might herald a breakout moment worth closer monitoring.
Core Features & Pricing
The service is built to be accessible and straightforward, focusing entirely on its core function of delivering timely keyword alerts without unnecessary complexity.
Key Offerings:
- Unlimited Keyword Alerts: Monitor as many keywords as you need across Reddit and Hacker News.
- Subreddit Filtering: Narrow your alerts to specific communities or exclude ones that are not relevant.
- Simple Email Notifications: Receive clean, direct links to the comment or post where your keyword was mentioned.
- Low-Maintenance Setup: The “set and forget” model means you only need to act when a relevant notification arrives.
Access and Pricing:
- Free Plan: F5Bot is completely free to start and use for monitoring keywords.
- Paid Features: Optional paid upgrades are available for more advanced features, but the core alert functionality is free.
How to Use It Effectively
To get the most out of F5Bot, think about the seed topics of potential communities. Instead of tracking a broad term like “marketing,” monitor a more specific one like “AI content tools” or a new product name. When you receive an alert from a subreddit you don’t recognize, it’s a strong signal to investigate that community’s growth trajectory using a dedicated analytics tool. This method helps you stay ahead of the curve by identifying potential breakout subreddits based on initial conversation volume.
Top 7 Tools for Fastest-Growing Subreddits
| Tool | Implementation (🔄) | Resources & Cost (⚡) | Expected outcomes (⭐📊) | Ideal use cases (💡) | Key advantages (⭐) |
|---|---|---|---|---|---|
| GummySearch | Moderate — purpose-built SaaS with intuitive UI 🔄 | Freemium; paid tiers for heavy tracking ⚡ | High — trend discovery + conversation validation ⭐⭐⭐⭐ 📊 | Marketers/founders/creators validating and tracking growing subreddits 💡 | Reddit-focused growth lists + conversation mining; alerts ⭐ |
| FreeSubStats | Very low — web-based, no signup required 🔄 | 100% free; minimal setup ⚡ | Low–moderate — quick growth checks and historical trends ⭐⭐ 📊 | Quick spot checks and lightweight monitoring; shareable lists 💡 | Fast, free access to trending growth with no account ⭐ |
| reddStats | Very low — leaderboard-style site, simple UI 🔄 | Free; no signup; depends on subscriber data ⚡ | Moderate — clear fastest-growing leaderboards (percent vs absolute) ⭐⭐📊 | Fast leaderboards for finding rising communities 💡 | Growth-focused lists and distribution visuals ⭐ |
| Subriff | Very low — lightweight directory, simple filters 🔄 | Free/low-cost; minimal setup ⚡ | Low–moderate — surfaces niche/small breakout communities ⭐⭐ 📊 | Discovering new/niche subreddits and outreach targeting 💡 | Useful filters (size, creation date, self-promo) for outreach ⭐ |
| Postpone | Moderate — integrated discovery + analytics + scheduler 🔄 | Paid SaaS; feature tiers for analytics/scheduling ⚡ | High for workflow outcomes — validate engagement and timing ⭐⭐⭐📊 | Creators/brands planning campaigns and scheduling posts 💡 | End-to-end: discover, analyze best times, then schedule ⭐ |
| ChartExchange | Moderate — trend site with API and finance grouping 🔄 | Likely freemium/API access for programmatic use ⚡ | High within finance — active-user momentum and sentiment ⭐⭐⭐📊 | Monitoring finance/asset-related subreddit activity and sentiment 💡 | Active-user metrics, 30-day averages, API for programmatic tracking ⭐ |
| F5Bot | Very low — keyword-alert service, simple setup 🔄 | Free to start; optional paid features ⚡ | Low — early chatter detection; requires analytics follow-up ⭐⭐ 📊 | Catching early-topic chatter and spotting emerging communities 💡 | Unlimited keyword alerts by email; low-maintenance signal ⭐ |
Turning Insights into Action: Your Next Steps on Reddit
Navigating the landscape of Reddit’s fastest growing subreddits is more than just an exercise in data collection; it’s about uncovering genuine opportunities for connection and growth. Throughout this article, we’ve explored a powerful toolkit, from high-level trackers like FreeSubStats and reddStats to deep-dive analytics platforms like GummySearch and Subriff. Each tool offers a unique lens through which to view the vibrant, ever-shifting communities that make up Reddit.
The core takeaway is that raw data on subscriber counts or comment velocity is only the beginning. The real magic happens when you translate these numbers into a strategic, human-centric approach. A sudden spike in a subreddit’s growth isn’t just a metric; it’s a signal of a burgeoning interest, a new cultural moment, or an underserved niche finally finding its voice.
If you’re growing a new subreddit or participating as a brand, tools like a reddit name generator can help you create a memorable subreddit name or username that fits the community culture.
Synthesizing Your Reddit Strategy
To truly capitalize on these insights, you need a workflow that moves from discovery to engagement seamlessly. Don’t rely on a single tool. Instead, build a multi-step process that gives you a comprehensive picture of the opportunity at hand.
Here is a practical workflow to combine the tools we’ve discussed:
- Broad Monitoring (The “What”): Start your week by checking platforms like reddStats or FreeSubStats. Look for communities appearing on the “fastest growing” lists that align with your industry, brand, or content pillars. This is your high-level radar for emerging trends.
- Deep Analysis (The “Why”): Once you’ve identified a promising subreddit, pivot to a tool like GummySearch or Subriff. Use them to analyze the actual conversations. What specific problems are users trying to solve? What kind of humor resonates? What are the common pain points and desires being expressed? This qualitative analysis is crucial for understanding the why behind the growth.
- Content and Engagement (The “How”): Now, it’s time for action. Armed with a deep understanding of the community’s culture, you can begin crafting your content and engagement strategy. This is where you move from observer to participant.
Key Insight: The most successful Reddit marketers don’t just find growing subreddits; they understand the human conversations driving that growth and contribute value before asking for anything in return.
From Insight to High-Quality Content
Once you’ve identified the next big trend or a pressing customer problem within one of these fast-growing subreddits, the next challenge is creating high-quality, relevant content at scale. Turning a collection of posts and comments into a well-structured blog post, video script, or social media campaign requires both speed and creativity. To accelerate this process, many creators and marketers now leverage sophisticated platforms to quickly generate drafts and ideas. If you’re looking to streamline your content creation pipeline, you can explore the best AI blog writing tools for 2025 to find a solution that fits your workflow.
Ultimately, your success on Reddit hinges on authenticity and value. The tools we’ve covered are your map and compass, pointing you toward fertile ground. They help you find the right conversations and understand the rules of engagement. But it’s your genuine contribution, your willingness to help and engage, that will build a lasting presence and earn the trust of these burgeoning communities.
Ready to turn your Reddit insights into a streamlined content schedule? Postiz helps you manage multiple accounts, discover content ideas, and schedule your posts for the optimal time to engage with the fastest growing subreddits. Stop juggling spreadsheets and start building your Reddit presence with Postiz today.


